微纳米气泡富氢水机
微纳米富氢水产生原理
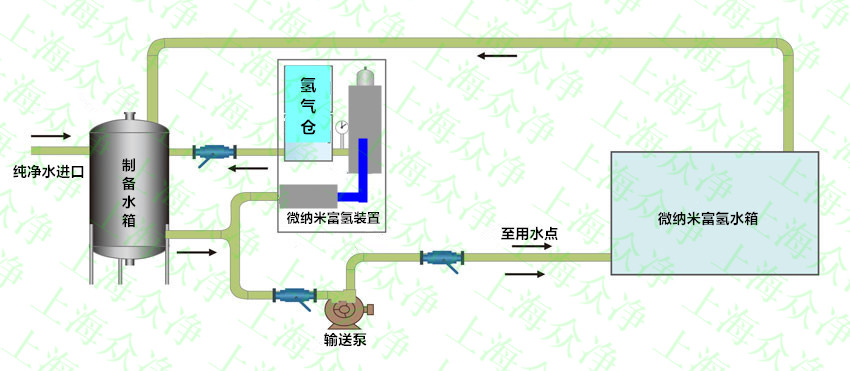
众净ZJC-NM系列微纳米气泡富氢水装置采用旋回逆流与多相涡流气液剪切技术按照流体力学计算为依据进行结构设计的,在进入逆流发生器的气液混流体在压力作用下再进行二次超高速旋转生成微纳米富氢水,并在逆流混合器的中部形成负压轴,利用负压轴的吸力可将氢气接入到负压轴上,当超高速旋转的水和氢气在适当的压力下从特别设计的喷射口喷出时,由于喷口处混合气液的超高的旋转速度与气液密度比(1:1000)的力学上的相乘效果,在气液接触界面间产生高速强力的剪切及高频率的压力变动形成人造极端条件的微纳米富氢气泡水,是水中氢气含量达到超饱和状态,生成微纳米气泡富氢水。
微纳米富氢机装置优点
机、电、水、气一体化设计,内置氢气装置、混合溶解装置、电控装置、仪表仪器等于一体,整机结构紧凑外型美观,无需辅助设备装置直接产生高浓度微纳米富氢水输出,浓度和产量可视不同行业不同工艺要求自我设置与调节。
l 采用全新技术纳米的双核溶氢技术;
l 可以把高纯度的氢气充分溶解在水中,产生浓度高浓度富氢水;
l 可移动、便于和现有设备设施进行结合;
l 设备达到饱和富氢水状态时间短,溶解率高,节约能耗;
l 结构坚固、部件少、拆装简便、易维修、抗腐蚀;
l 产生纳米级富氢水,纳米富氢气泡粒径可达10-100nm;
l 产生的纳米富氢水浓度可以在线调节;
l 耐腐蚀,过流部件均采用SUS304不锈钢/316L不锈钢/PTEF材质;
l 采用工业级设计,可24h连续运行稳定可靠;
l 智能控制,CPU集成主板智能操作,可遥控或定时模式;
